ApplicationsRoadTek WebDriving BehaviorScore Card

Overview

Menu Score Card memungkinkan Anda melihat penilaian keseluruhan aset secara detail selama satu bulan, untuk meninjau keselamatan berkendara operator dalam mengoperasikan aset, dengan penilaian menggunakan skala 0 hingga 10.


Sebelum Anda dapat melihat hasil penilaian, Anda perlu mengatur standar penilaian terlebih dahulu. Pelajari caranya di sini:

Navigation

ScoreCard-Nav.png
Anda dapat mengakses menu Score Card melalui tombol yang tersedia di bagian Driving Behavior.

Viewing the Driving Behaviour Score

Pada halaman awal menu Score Card, Anda dapat melihat skor keselamatan dan risiko berkendara secara keseluruhan aktivitas aset, perilaku manuver di jalan, dan paparan terhadap faktor risiko.

Pembagian penilaian adalah sebagai berikut:
  • 0 - 4.9 = Buruk

  • 5 - 7.9 = Risiko Medium

  • 8 - 8.9 = Risiko Rendah

  • 9 - 10 = Risiko Sangat Rendah (Terbaik)


Anda juga dapat melihat pembagian penilaian dengan lebih detail dengan menekan tombol Show Detail.
Card-Overview.png

View Detail Scoring

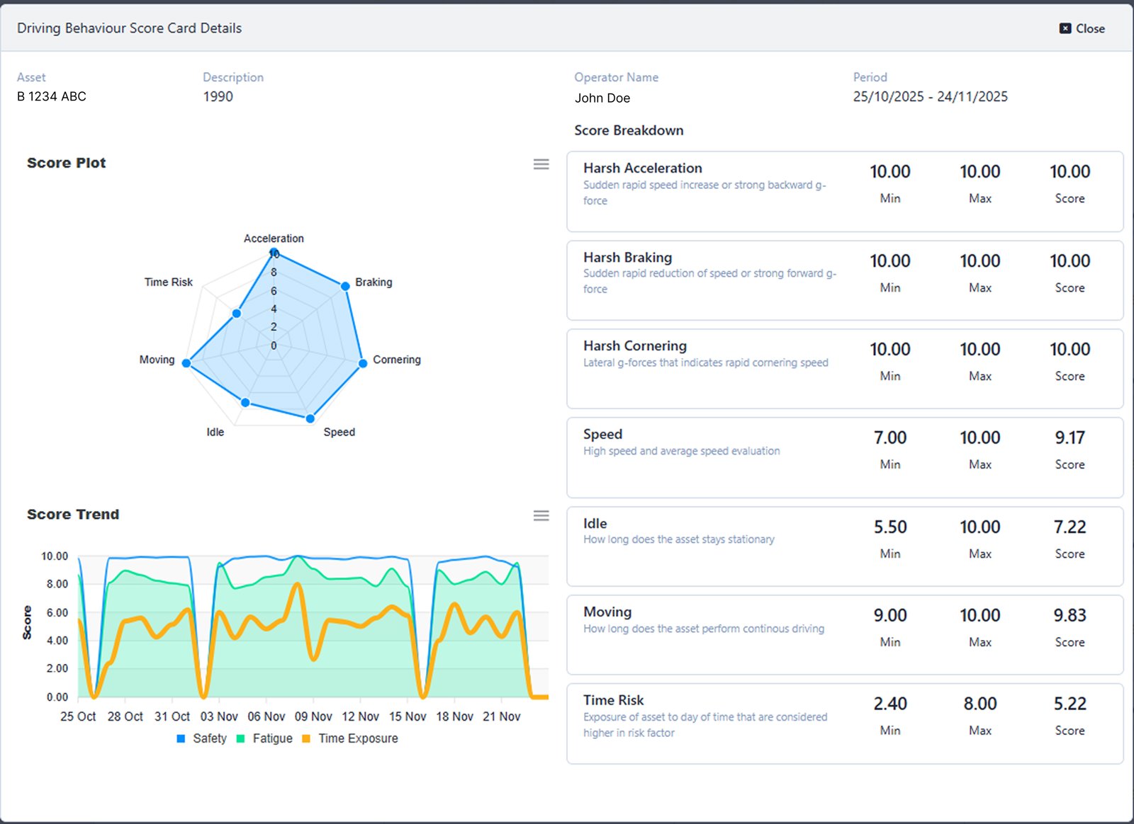
Di menu Driving Behaviour Score Card Detail, Anda dapat melihat informasi rinci terkait berbagai aspek penilaian selama satu bulan penuh.
DetailScore.png

Score Plot

RadarChart.png
Anda dapat melihat kesimpulan penilaian melalui visualisasi Radar Chart. Hasil penilaian dapat dilihat dengan mengarahkan kursor ke titik-titik pada chart.

Anda juga dapat mengekspor dan mengunduh chart dengan menekan tombol Menu (Ikon tiga garis). Lalu pilih opsi ekspor antara lain:
  • Download SVG
    Untuk mengunduh data dalam bentuk gambar vektor berformat .svg

  • Download PNG
    Untuk mengunduh data dalam bentuk gambar berformat .png

  • Download CSV
    Untuk mengunduh data dalam bentuk format .csv

Score Trend

ScoreTrends.png
Anda dapat melihat pembagian penilaian melalui visualisasi Area Graph. Hasil penilaian dapat dilihat dengan mengarahkan kursor ke titik-titik pada chart.

Penilaian dibagi menjadi tiga kategori berdasarkan indikator warna, yaitu:
  • Safety (Biru)
    Penilaian berdasarkan Drive Safety.

  • Fatigue (Hijau)
    Penilaian berdasarkan Fatigue Risk.

  • Time Exposure (Oranye)
    Penilaian berdasarkan Time Exposure.

Pelajari pembagian penilaian di sini:

Anda juga dapat mengekspor dan mengunduh grafik dengan menekan tombol Menu (Ikon tiga garis). Lalu pilih opsi ekspor antara lain:
  • Download SVG
    Untuk mengunduh data dalam bentuk gambar vektor berformat .svg

  • Download PNG
    Untuk mengunduh data dalam bentuk gambar berformat .png

  • Download CSV
    Untuk mengunduh data dalam bentuk format .csv

Score Breakdown

ScoreBreakdown.png
Anda dapat melihat total penilaian keselamatan berkendara untuk setiap aspek selama periode satu bulan.

Pembagian nilai adalah sebagai berikut:
  • Harsh Acceleration
    Penilaian didasarkan pada seberapa sering terjadi peningkatan kecepatan secara mendadak.

  • Harsh Braking
    Penilaian didasarkan pada seberapa sering terjadi rem mendadak.

  • Harsh Cornering
    Penilaian didasarkan pada seberapa sering berbelok dengan menikung tajam.

  • Speed
    Penilaian didasarkan pada evaluasi kecepatan tinggi dan rata-rata.

  • Idle
    Penilaian didasarkan durasi aset dalam keadaan diam.

  • Moving
    Penilaian didasarkan durasi aset dalam keadaan bergerak.

  • Time Risk
    Penilaian didasarkan paparan aset pada jam-jam berisiko tinggi (Contohnya: beroperasi pada jam malam).

Dengan indeks penilaian ringkas: Rendah = Sering, Tinggi = Jarang.