ApplicationsRoadTek WebDashboardDashboard - Tracker Health

Overview

Menu Dashboard Tracker Health memungkinkan Anda memantau ringkasan laporan dari perangkat tracking yang terhubung, dengan memperbarui statusnya setiap jam.

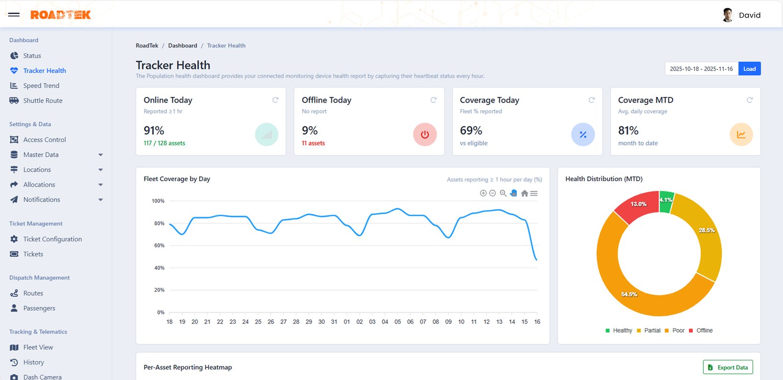
Dashboard-TrackerHealth.png

Navigation

Dashboard-TrackerHealth-Navigation.png
Anda dapat mengakses menu Tracker Health Dashboard melalui tombol yang tersedia di bagian Dashboard.

Page Features

Dashboard-Tracker-Filter.png
Pada menu ini, Anda dapat mengatur data yang akan ditampilkan sesuai kebutuhan dengan menggunakan fitur Filter yang berada di bagian kanan atas (kotak merah). Berikut beberapa pilihan yang dapat Anda pilih:
  • Today (Hari Ini)

  • Yesterday (Kemarin)

  • Last 7 Days (Seminggu Terakhir)

  • This Month (Bulan Ini)

  • Last Month (Sebulan Terakhir)

  • Custom Range (Jangka Waktu bebas. Contoh: 12 Hari Terakhir), Tekan tombol Apply untuk menyimpan perubahan.

Tekan tombol Load untuk menampilkan data yang telah Anda pilih.

Online Today

Dashboard-Tracker-Online.png
Anda dapat melihat jumlah Asset yang berstatus Online pada hari ini. Jumlah tersebut akan diperbarui secara otomatis setiap satu jam.

Offline Today

Dahsboard-Tracker-Offline.png
Anda dapat melihat jumlah Asset yang berstatus Offline pada hari ini. Jumlah tersebut akan diperbarui secara otomatis setiap satu jam.

Coverage Today

Dashboard-Tracker-Coverage.png
Anda dapat melihat jumlah persentase Asset yang telah mengirimkan laporan pergerakan (Fleet) yang memenuhi syarat dalam satu hari.

Coverage MTD

Dashboard-Tracker-Coverage-MTD.png
Anda dapat melihat persentase rata-rata pergerakan asset (Fleet) harian yang telah tercapai sejak awal bulan hingga hari ini.

Fleet Coverage by Day

Dahsboard-Tracker-FCBD.png
Anda dapat melihat grafik yang menampilkan jumlah dan persentase laporan pergerakan (fleet) dari setiap Asset yang memenuhi syarat dalam satu hari, dengan pembaruan laporan setiap satu jam.

Fleet Coverage by Day - Action Button

Dashboard-Tracker-ActionButton.png
Pada bagian Fleet Coverage by Day terdapat beberapa tombol aksi yang dapat Anda gunakan, dengan indikator ikon sebagai berikut:
  • Zoom In (Plus)
    Digunakan untuk memperbesar tampilan grafik.

  • Zoom Out (Minus)
    Digunakan untuk memperkecil tampilan grafik.

  • Selection Zoom (Kaca Pembesar)
    Digunakan untuk memperbesar tampilan grafik pada area tertentu.

  • Panning (Tangan)
    Digunakan untuk menggeser tampilan grafik.

  • Reset Zoom (Rumah)
    Digunakan untuk mengembalikan tampilan grafik ke semula.

  • Menu
    Tekan tombol Menu untuk menampilkan opsi ekspor data, dengan pilihan sebagai berikut: Download SVG (Gambar Vektor), Download PNG (Background Transparan), Download CSV (File Excel).

Health Distribution (MTD)

Dashboard-Tracker-HealthDisMTD.png
Anda dapat melihat diagram yang menampilkan jumlah dan persentase laporan pergerakan (fleet) dari setiap Asset, yang diklasifikasikan berdasarkan statusnya, dengan keterangan sebagai berikut:
  • Healthy (Hijau)
    Menunjukkan persentase Asset yang aktif lebih dari 16 jam.

  • Partial (Kuning)
    Menunjukkan persentase Asset yang aktif 8 hingga 16 jam.

  • Poor (Oranye Tua)
    Menunjukkan persentase Asset yang aktif dalam rentang waktu 8 jam.

  • Offline (Merah)
    Menunjukkan persentase Asset yang sedang non-aktif.

Per-Asset Reporting Heatmap

Dashboard-Tracker-Heatmap.png
Anda dapat melihat tabel yang menampilkan detail aset yang mengirimkan laporan setiap hari beserta waktunya, dengan identifikasi warna untuk membedakan statusnya, dengan keterangan seperti pada Health Distribution (MTD).

Per-Asset Reporting Heatmap - Action Button

Dashboard-Tracker-Heatmap-ActionButton.png
Pada bagian Per-Asset Reporting Heatmap, Anda dapat mengekspor data ke file Microsoft Excel dengan menekan tombol Export Data. Sistem akan secara otomatis mengunduh laporan tersebut.

Selain itu, Anda dapat menampilkan beberapa opsi ekspor lainnya dengan menekan tombol Menu, yaitu:
  • Download SVG
    Digunakan untuk ekspor data menjadi gambar vektor.

  • Download PNG
    Digunakan untuk ekspor data menjadi gambar dengan background transparan.

  • Download CSV
    Digunakan untuk ekspor data menjadi file excel dengan format .csv